• 正文
  • 相关推荐
申请入驻 产业图谱

IU5706、IU5708:宽输入范围、单节锂电适用,兼容同异步外围应用的同步升压DCDC

23小时前
170
加入交流群
扫码加入
获取工程师必备礼包
参与热点资讯讨论

电子设备电源方案设计中,宽电压适配、高效能转换与稳定运行是核心诉求。上大科技的 IU5706E(文档:IU5706_ch_v1.5.pdf)与 IU5708D(文档:IU5708_en_v1.4.pdf)两款同步升压控制器,凭借共性技术优势与差异化设计,为不同场景提供优质解决方案。

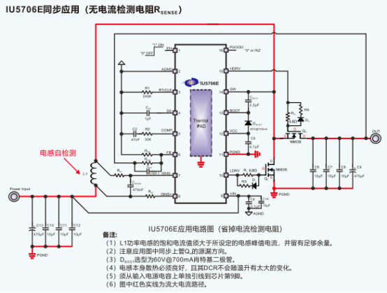
从文档可知,两款芯片共享诸多核心亮点。均采用独特电感自检测技术,可省掉传统电流检测电阻,大幅降低外围成本与额外热量;支持同步整流,搭配无损电感器 DCR,显著提升高电流应用效率;静态工作电流均低至 720μA,关断电源电流仅 6μA,有效控制功耗,延长电池设备续航。同时,二者均内置带内部斜坡补偿的电流模式控制、可调软启动时间、输出电压电源正常指示器,以及逐周期电流限制与热关断保护,全程保障运行稳定,还可通过外部定时电阻或 300kHz-1MHz 外部时钟,调节 50KHz-1MHz 开关频率,适配单节锂电池输入,灵活性十足。

差异化方面,IU5706E(IU5706_ch_v1.5.pdf)聚焦中压场景,输入电压 4.5V-24V,输出最高 33V,采用 EQA16 封装,适配 PC Thunderbolt 端口、汽车电源及 5V/12V/24V DC 总线系统;IU5708D(IU5708_en_v1.4.pdf)瞄准高压需求,输入扩展至 4.5V-40V,输出达 52V,QFN3X3_16L 小巧封装节省空间,可应对氮化镓射频功率放大器等场景,二者互补覆盖多元电源设计需求。

一、IU5706、IU5708的特点

1、相同点

电感自检测(省掉电流检测电阻)

搭配合适外围,实现单节锂电池作为输入电源的应用

具有内部斜坡补偿的电流模式控制

与外部时钟的同步能力

50KHz至1MHz的可调频率

外部可调软启动时间

输出电压电源正常指示器

+1%反馈基准电压

6uA关断电源电流

720uA静态工作电流

逐周期电流限制和热关断

可调欠压闭锁(UVLO)和输出过压保护

2、不同点

IU5706的输入电压范围为4.5-24V,IU5708的输入范围更大,为4.5-40V。

IU5706最高支持33V的输出,IU5708最高支持52V的输出。

二、IU5706、IU5708应用信息

1、典型应用

2、同步应用

3、异步应用

4、外加CS5008S实现单节锂电池应用

5、PCB版图建议

IU5706:

IU5708:

相关推荐