• 正文
  • 相关推荐
申请入驻 产业图谱

CS57066C:功率150W 24V,节点性大功率升压DCDC介绍及方案

08/29 14:23
240
加入交流群
扫码加入
获取工程师必备礼包
参与热点资讯讨论

引言

在汽车电源系统、PC Thunderbolt 端口等多场景应用中,工程师始终要求电源方案具备更宽的电压适配范围、更高的输出精度,同时需要兼顾低功耗与空间节省。除了宽压输入与高压输出能力,工程师还不断要求简化外围设计、降低元件成本,以及在复杂环境下实现稳定的温度管理。但是,在传统升压方案中,通常需要搭配多颗外围元件(如电流检测电阻、多类型驱动芯片),不仅增加电路板占用空间,还会导致应用线路复杂、热量损耗上升,给系统集成带来挑战。

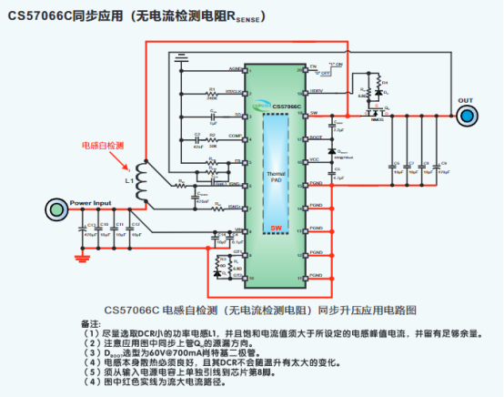
因此,为尽可能减少高性能升压系统的功耗和简化相关的温度管理,电子工程师一直希望借助高效率、高集成度的 DC-DC 升压芯片,来精简应用线路,节省 PCB 面积。深圳上大蔡生现在给大家介绍一款高性能 DC-DC 升压 IC——CS57066C,工作电压 4.5V~24V,兼顾同步与异步外围应用,这款器件采用独特的电感自检测技术,可省掉传统设计中的电流检测电阻 RsENSE,在供电电压适配 4.5V~24V 的情况下,最大可实现 36V 输出电压,可以实现150W以内的功率。提供了 TSSOP20-PP 封装形式供客户选择,合适的封装尺寸与 36℃/W 的芯片到环境热阻为客户安装散热器件、优化温度管理提供了最大的方便。

CS57066C的特点

电感自检测(省掉电流检测电阻)

36V最大输出电压

4.5V-24V输入电压范围

增加简单外围,可以实现单节锂电池作为输入的应用

具有内部斜坡补偿的电流模式控制

与外部时钟的同步能力

50KHz至1MHz的可调频率

外部可调软启动时间

兼容同步和异步外围应用

±1%反馈基准电压

6uA关断电源电流

720pA静态工作电流

逐周期电流限制和热关断

可调欠压闭锁(UVLO)和输出过压保护

CS57066C应用信息

CS57066的典型应用图

CS57066外加功率NMOS管的同步应用

引脚排列及定义

外加CS5008S实现单节锂电池应用方案

异步应用

同步应用

PCB板图建议

相关推荐